技术:李工13417778007
设备数据采集服务商、擅长设备联网数据采集、项目实施
年项目实施经验,客户遍及3C产品、电子、橡塑、水利、化工、医疗、汽车、压铸等众多行业
商务:王工18688162779
咨询热线电话
生产过程溯源分析系统是一种集数据采集、存储与分析于一体的信息化管理工具,旨在对产品从原材料到成品的全流程进行精准追踪与记录。该系统通过实时监控生产环节的关键数据,不仅能快速定位质量问题源头、实现精准追溯,还能为生产工艺优化和决策管理提供数据支撑,从而有效提升产品质量管控水平与生产效率。
系统总体功能
Overall system functionality
制程防错
通过对比分析工艺参数,有效预防生产过程中的投料错误及温度、压力、时间、电参数等关键生产参数的偏差
产品质量追溯
基于产品、设备、工单等信息,绑定工艺参数,生产质量数据,产品质量数据全程可追溯。
生产过程可视化
生产运作、作业调度
根据生产交期进行动态排程,实时监控设备、物料数量、品类及作业方法等生产指令要素,通过数据反馈及时优化调整生产任务。
进度、产量、质量、效率设备、异常等报表、报警实时看板、各种运作看板

数字化看板
工厂、车间、班组、设备、计件等,生产完成率、进度、效率等实时统计和分析
实现与MES系统的双向数据交互,既能将关键生产数据实时传输至MES系统,又能接收MES下发的工单数据,并通过可视化操作界面提供工单启停控制功能,同时联动控制生产设备的启停操作。

生产绩效统计
MES系统对接
设备与生产任务的智能对接,通过无纸化流程管理全面掌控生产工艺路径,实时监控生产作业过程并具备防错防呆功能,同时集成数据采集与分析模块,构建数字化智能制造闭环管理体系。
通过设备互联,构建统一的数据采集网络,实现车间生产设备与 ERP/MES 系统的数据交互,系统打通了设备层与管理系统的信息壁垒,通过可视化平台为管理人员提供了实时监控窗口,在办公室即可全面掌握设备运行状态、精准追踪订单生产进度、动态监控产品品质指标,从而构建起贯穿生产全流程的数字化管理闭环,显著提升了生产透明度和决策响应速度。
系统架构
OEE、异常报警、品质分析、数据可视化
设备状态
产能统计
订单进度跟踪
品质监控
能耗成本核算
数据退溯
MySQL
SQLserver
ERP、MES系统接入
生产过程溯源分析平台
传输设备
上下料设备
  生产设备
状态、参数、缺料
检测设备
环境、温度、     湿度
水、电、气
能耗
接入工业摄像机,实现常规品质在线检测,如:尺寸测量检测、瑕疵检测等等 关键过程视频截取、保存
数据融合网关
监控中心
设备状态电视看板 实时/监控
数据采集
实时采集设备状态数据,为设备监控提供数据 
实时采集配方参数,为配方管理提供数据
实时采集产能数据,为OEE分析提供数据
报警管理
实时监控报警数据,记录报警信息,通过邮件发送报警信息
Recipe管理控制
当ERP/MES系统需要时,上传Recipe到ERP系统
接收ERP/MES系统下发的Recipe
如设备支持,下发Recipe到设备
当Recipe异常时,暂停设备放板
数据存储和分析
分析计算设备利用率,数据保存的时间不少于12个月
系统对接
OPC、API、WebService、MQTT等
实现与设备的实时通信,通信协议包括SECS/GEM、OPC UA、MQTT、ModbusTC,以及常用PLC(三菱、欧姆龙、西门子)支持的协议
数据展示
实时展示设备的生产、待机、报警状态
展示设备的利用率
实时展示设备的关键参数
实时展示故障、报警信息,报警次数记录、统计数据曲线、对比分析
报表管理
生产信息报表查询、产量、配方参数等导出
设备运行情况、运行时间、停机时间、利用率等自定义报表

看板
设备运行履历/状态总览/实时看板/OEE趋势/维修看板/状态可视/停机排名/产量等看板
视频应用
接入工业摄像机,实现常规品质在线检测,如:尺寸测量检测、瑕疵检测等关键过程视频截取、保存
系统功能模块
按需定制开发,提升车间数字化水平
系统功能模块展示
System Function Module Display
生产过程溯源分析系统详细功能界面

生产过程溯源分析系统详细功能界面

副标题

生产实时状态
流程监控
生产报表
报警信息
数据溯源
动作溯源
订单管理
物料管理
配方管理
能源管理
品质管理
生产实时状态
——
设备编号:设备编号、设备通讯状态 工作状态:运行、待料、故障(颜色闪烁)、维护等,设备使用率,工作状态开始时间,状态持续时间。 执行工序:设备当前的工作步骤 订单状态:当前批次,生产批号,开始生产时间,生产持续时间

系统功能模块展示 流程监控
——
生产工艺流程数据实时监控 单台设备运行状态实时监控 实时报警状态 生产动作事件记录

生产报表
——
生产报表:根据订单批次生产分析统计报表

报警信息
——
报警信息:实时历史报警查询 报警统计:根据设备、报警类型进行报警统计分析,生产分析图表

报警信息
——
根据生产时间、订单号、生产批号追溯产品生产过程关键参数的变化情况 追溯每个批次产品生产异常的原因

动作溯源
——
结合视频截取功能,根据生产批号,生产时间,回放生产过程出现异常的状况,分析品质异常的原因。

订单管理
——
生产导入EXCEL或者MES制定好的生产计划,派送到每个工序、设备。
定时读取机台生产数据,结合订单号,更新到EXCEL或者MES系统
物料管理
——
记录当前设备或工序生产物料状况,计划生产多少,已经完成多少,下一个工作需要哪些物料等

配方管理
——
根据MES的生产批次任务,读取配方参数,下载到PLC进行控制 根据配方生产审批,两人或多人确认后才能下载生产 生产过程中监控实际配置的物料量是否与工艺要求一致,如果出现偏差,及时报警。
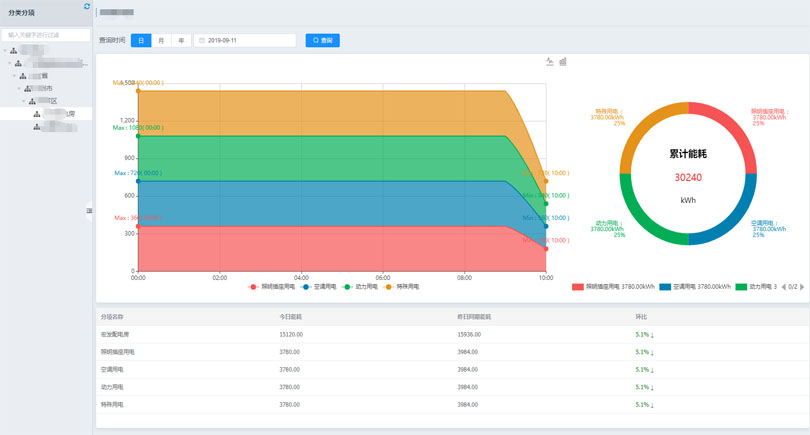
能源管理
——
根据设备上多功能电表、流量计统计设备运行的能耗:小时、日、月、季度、年 根据生产批次,统计每个批次生产消耗的能耗
品质管理
——
接入生产工序上的检测设备,实时检测生产过程中产品是否符合品质要求,异常偏差及时报警 记录每个批次的品质检测参数、截取相关视频,根据生产批号进行查询

珠海容成智能科技有限公司
Zhuhai Rongcheng Intelligent Technology Co., Ltd